

Automatyzacja procesów biznesowych (BPA, od ang. Business Process Automation) to użycie technologii w celu wykonania powtarzalnych zadań lub procesów w organizacji, gdzie interwencja ludzka jest zminimalizowana. Jest to strategiczne podejście, które integruje aplikacje, redefiniuje metody pracy i wykorzystuje oprogramowanie do automatyzacji regularnych zadań. Dzięki temu organizacje mogą zwiększyć efektywność, zmniejszyć koszty, poprawić szybkość i precyzję, a także wzmocnić kontrolę nad swoimi operacjami.
Do automatyzacji procesów biznesowych w firmie można wykorzystać kilka rozwiązań od Microsoft, ale jednym z najbardziej efektywnych jest Microsoft Power Automate. Narzędzie to umożliwia tworzenie zautomatyzowanych przepływów pracy między popularnymi aplikacjami i usługami w celu synchronizacji plików, uzyskania powiadomień, zbierania danych i wielu innych funkcji bez konieczności pisania kodu. Power Automate integruje się z szeroką gamą usług Microsoft, takich jak Microsoft 365, SharePoint, Teams, a także z zewnętrznymi aplikacjami jak Twitter, Google Docs i innymi.
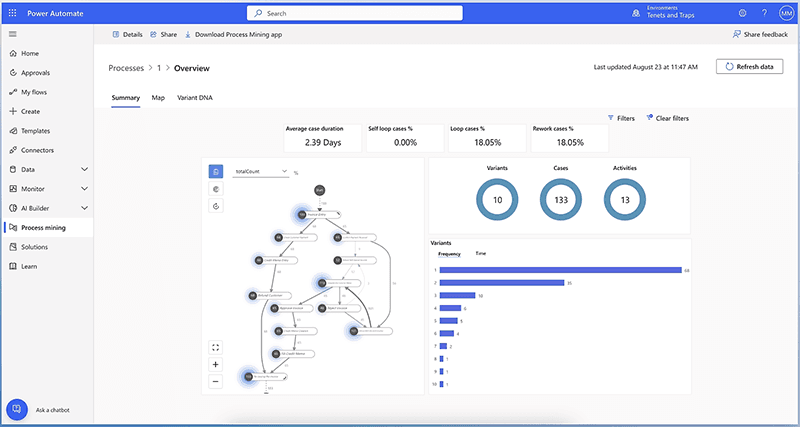
Przed wdrożeniem Power Automate, niezbędne jest zidentyfikowanie i zrozumienie procesów, które nadają się do automatyzacji. Może to być na przykład zarządzanie dokumentami, obsługa zamówień czy komunikacja między działami. Power Automate umożliwia analizę i modelowanie tych procesów, co jest pierwszym krokiem do ich optymalizacji.
Po wdrożeniu, Power Automate oferuje zaawansowane narzędzia do monitorowania efektywności przepływów pracy oraz zbierania danych, które mogą być wykorzystane do dalszej optymalizacji procesów.
Power Automate to nowoczesne narzędzie od Microsoft, które umożliwia automatyzację procesów biznesowych i przepływów pracy w organizacjach każdej wielkości. Dzięki jego zastosowaniu firmy mogą znacząco zwiększyć efektywność operacyjną, eliminując ręczne wykonywanie czasochłonnych zadań. Power Automate może transformować codzienne działania i pomóc w skoncentrowaniu zasobów na bardziej strategicznych projektach.

Power Automate oferuje szerokie możliwości personalizacji i konfiguracji, co pozwala na dostosowanie przepływów pracy do specyficznych potrzeb i wymagań.
Onboarding nowych pracowników, zarządzanie czasem pracy i urlopami, przypomnienia o szkoleniach i certyfikatach, rekrutacja, zarządzanie danymi pracowników i inne.
Automatyzacja odpowiedzi na zapytania, zarządzanie zgłoszeniami serwisowymi, przypomnienia i powiadomienia, obsługa zamówień i płatności.
Automatyzacja procesów płatności, obsługa wydatków, zarządzanie należnościami i zobowiązaniami, budżetowanie i prognozowanie.
Synchronizacja danych między systemami, integracja zewnętrznych API, automatyzacja wprowadzania danych, monitorowanie zdarzeń i powiadomienia.
Automatyzacja kampanii e-mailowych, monitorowanie mediów społecznościowych, personalizacja komunikacji z klientami, integracja z systemami reklamowymi, content marketing.
Automatyzacja procesu lead nurturing, w tym przesyłanie leadów z formularzy kontaktowych do systemu CRM, automatyczne przypisywanie leadów do przedstawicieli handlowych i śledzenie postępów sprzedaży.
Dowiedz się, jak możemy pomóc w organizacji pracy Twojego zespołu i poprawie komunikacji – zdalnie i lokalnie.
KONTAKT